930版本更新日志
# 更新内容
- 修复部分Bug
- 增加了一些新的通用接口
- 函数支持 AI fix 功能
- WebIDE功能提示
- 函数新版监控大盘(基于BI构建)--灰度中
- 函数支持预编译classloader--灰度中
- 函数支持包名能力--灰度中
# api更新
- 增加Fx.lock.lockData接口
使用lockData接口替换原lock接口,降低由于lock粗粒度数据导致函数延迟过高的场景
- 增加Fx.erpdss.proxyRequest接口
APl代码通过集成平台访问外部系统接口,由集成平台做统一的名单管控
- 增加Fx.crm.automatch接口
通过(应收单,蓝字回款)等对象触发自动核销匹配
注:该函数目前只支持开启自动核销场景下才可以使用
- 新增命名空间'环境部署'
支持配置包安装后执行apl函数
- 新增命名空间'外勤计划PWC'
https://lexiangla.com/docs/ff6710dca31c11ef97a05aff2dd5f515?company_from=050524eee61811e783175254005b9a60
-新建外勤计划提交后,支持调转到PWC页面
-外勤计划选择拜访对象后,可以显示PWC按钮
灰度申请:外勤计划选择拜访对象后,可以显示PWC按钮/新建外勤计划提交后,支持调转到PWC页面
# 功能提升
- 函数 apiName 支持 AI 生成

- 支持AI fix 功能

- webide支持代码质量扫描
webide文档地址:https://www.fxiaoke.com/mob/guide/apl/dist/pages/func-tools/webide/

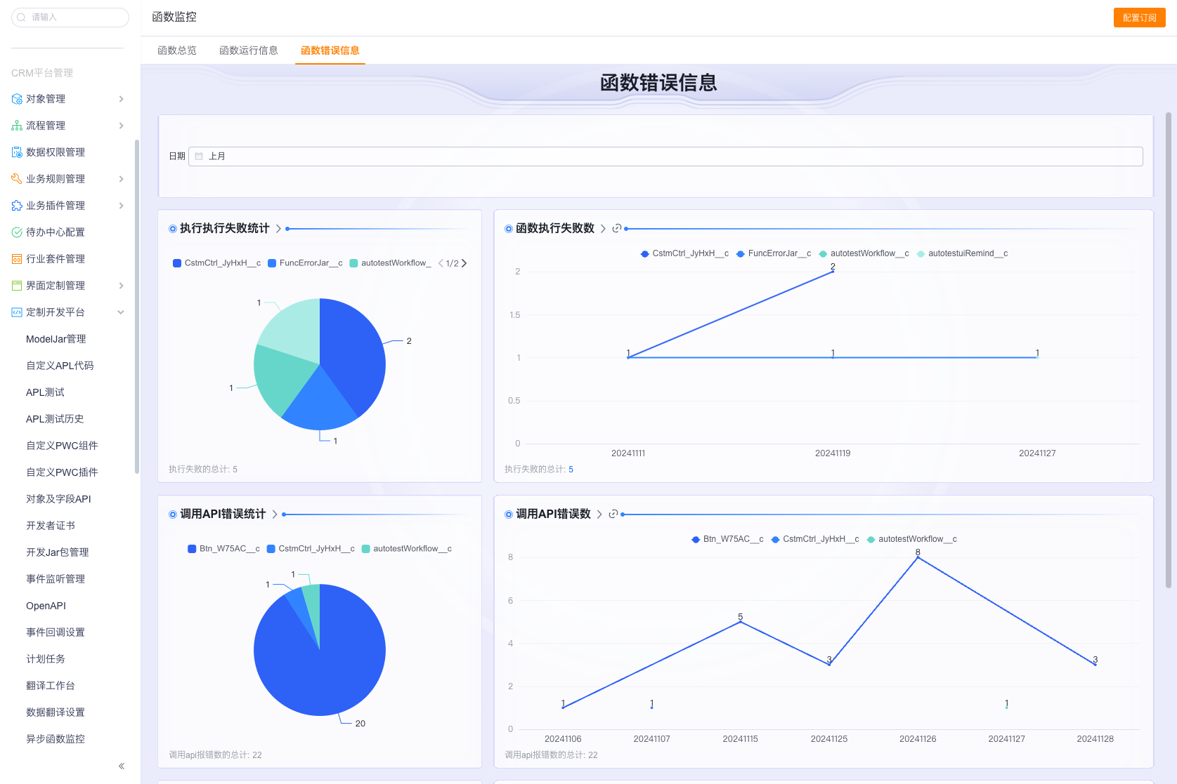
- 函数新版监控大盘(基于BI构建)--灰度中
整体功能基于BI构建,包含预制的统计图信息,查看详情,以及跳转函数日志
整体包含函数总览,函数运行信息,函数错误信息
函数总览
查看当前企业的调用量统计信息

查看当前企业的执行耗时以及错误信息统计

函数运行信息
查看当前企业函数的具体运行情况,包含调用次数,耗时

异步信息监控,可以查看哪些函数产生了任务,哪些函数有延迟情况,对比函数执行次数与函数耗时,可以分析出延迟原因

函数错误日志
通过函数执行失败可以查看函数执行失败的情况

BI日志详情以及跳转函数日志详情



- 函数支持package包名--灰度中(函数包名灰度)

背景:
目前加载APL函数需要将所有的APL类(fx.custom.apl.script)加载进去,APL类多/大会导致加载慢---预加载模式
新增加的包名APL类(非fx.custom.apl.script),不会在编译时加载---懒加载模式
当企业中的APL类数据量多,且函数类中的内容比较大时,此时编译耗时会成正比放大;
为了解决这个问题,我们的建议方式是将一些"没有复杂依赖关系的APL类"迁移到新的package包中
操作方式:
沙盒申请灰度->沙盒类迁移->沙盒验证->同步到正式企业
可以通过先在沙盒将一些比较大的类(如erp类),迁移到其他的包名中,一般迁移几个最大的编译耗时就会降低很多;
在沙盒验证完成后,通过更改集同步到正式企业,这样风险就可控了;
迁移哪些类:
1.无复杂依赖关系的APL类--重点
2.代码多的APL类(可联系函数技术同学提供一份当前企业的类文件大小排名)
--根据过往经验,符合这两点的更多是erp类
--函数下个版本会陆续支持动态编译,也能解决首次编译超时的问题
- 函数支持预编译classloader--灰度中
部分企业由于类较多较大,编译耗时会比较高,导致首次执行的时候会超时,此时可以通过预编译灰度,在每次编辑函数后预编译函数classloader,这样首次执行会节省一部分编译时间